Trong thế giới tiền điện tử đầy biến động, việc hiểu rõ hiệu suất giao dịch là yếu tố then chốt để bạn không chỉ tồn tại mà còn phát triển. PNL chính là “tấm gương” phản ánh chân thực nhất hành trình đầu tư của bạn trên Binance. Nó không chỉ giúp bạn biết mình đang lời hay lỗ, mà quan trọng hơn, còn giúp bạn học hỏi từ mỗi giao dịch để liên tục cải thiện kỹ năng.
Bạn đã sẵn sàng cùng Ema Crypto giải mã chỉ số quan trọng này và biến nó thành lợi thế của mình chưa? Chúng tôi sẽ cùng bạn khám phá từng ngóc ngách của PNL trên Binance, để bạn tự tin hơn trên thị trường nhé!
PNL trên Binance là gì?
Bạn cứ hình dung PNL giống như cuốn sổ ghi chép lãi lỗ cá nhân của bạn vậy. Nó cho biết bạn đã kiếm được bao nhiêu tiền (lãi) hoặc mất bao nhiêu tiền (lỗ) từ các giao dịch của mình.
PNL là viết tắt của “Profit and Loss”, hay còn gọi là Lãi và Lỗ. Trong giao dịch tiền điện tử, PNL là chỉ số tài chính dùng để đo lường lợi nhuận hoặc thua lỗ ròng từ một khoản đầu tư hay một giao dịch cụ thể. Nói đơn giản, đây là cách nhanh nhất để bạn biết mình đang “làm ăn” thế nào.
Tại sao PNL quan trọng trên Binance?
Bạn biết không, PNL không chỉ là con số cuối cùng đâu mà nó cực kỳ quan trọng vì:
- Đánh giá hiệu quả chiến lược: PNL giúp bạn biết chiến lược giao dịch của mình có đang đi đúng hướng không. Nếu PNL của bạn dương đều đặn, nghĩa là bạn đang làm rất tốt đấy.
- Quản lý rủi ro và vốn: Nhìn vào PNL, bạn sẽ thấy mình có đang mạo hiểm quá mức không. Từ đó, bạn có thể điều chỉnh cách phân bổ vốn để giao dịch an toàn và bền vững hơn.
- Cơ sở đưa ra quyết định tiếp theo: PNL là thông tin quý giá để bạn quyết định có nên chốt lời, cắt lỗ, hay thay đổi chiến lược cho phù hợp với thị trường.
>>> Xem thêm: Cách Hoàn Phí Giao Dịch Trên Binance Giúp Bạn Tiết Kiệm Tới 30% Chi Phí
Phân biệt các loại PNL trên Binance
Trên Binance, bạn sẽ gặp 3 loại PNL chính, mỗi loại có ý nghĩa riêng:
- Unrealized PNL (PNL chưa thực hiện): Đây là lãi hoặc lỗ trên một vị thế giao dịch đang mở của bạn. Tức là, bạn đang có một lệnh giao dịch chưa đóng, và con số này chỉ là “tạm tính” mà thôi. Nó sẽ biến động liên tục theo giá thị trường. Đối với người dùng chỉ HODL (mua và giữ) tài sản trên ví Spot mà không bán, Unrealized PNL chính là một dạng PNL “tiềm năng”. Nó được tính dựa trên giá mua trung bình của tài sản đó và giá thị trường hiện tại, phản ánh lợi nhuận hoặc thua lỗ bạn sẽ nhận được nếu bán tài sản tại thời điểm hiện tại.
- Realized PNL (PNL đã thực hiện): Ngược lại, đây là lãi hoặc lỗ thực tế bạn đã kiếm được (hoặc mất) sau khi vị thế giao dịch được đóng lại hoàn toàn. Đây chính là con số “thật” mà bạn có thể rút về ví.
- Tổng PNL: Con số này thường tổng hợp PNL của toàn bộ tài khoản bạn hoặc của một loại ví cụ thể (ví dụ: tổng PNL ví Futures của bạn). Nó cho cái nhìn bao quát về hiệu suất của bạn theo thời gian.

Cách xem và theo dõi PNL trên Binance mọi nền tảng
Để xem PNL của mình trên Binance thì rất đơn giản! Dù bạn đang giao dịch Spot, Futures, Margin hay thậm chí P2P, Binance đều có công cụ hỗ trợ bạn. Mình sẽ hướng dẫn bạn từng bước nhé.
Xem PNL của ví Spot trên Binance
Đối với giao dịch Spot (giao ngay), PNL sẽ cho bạn biết lãi lỗ của các tài sản bạn đang nắm giữ.
Trên ứng dụng Binance:
- Mở ứng dụng Binance và đăng nhập vào tài khoản của bạn.
- Chọn mục [Ví] ở góc dưới bên phải màn hình.
- Vào tab [Spot].
- Bạn sẽ thấy mục [PNL hôm nay] (PNL Today). Nhấn vào biểu tượng mũi tên hoặc chính dòng đó để xem chi tiết hơn, bao gồm PNL theo các khung thời gian khác nhau hoặc PNL của từng token.
Lưu ý về nạp/rút: Binance thường tính “PNL hôm nay” cho ví Spot dựa trên sự thay đổi giá trị tài sản trong ví so với giá trị vào đầu ngày (00:00 UTC), không bao gồm ảnh hưởng trực tiếp từ các khoản nạp/rút trong ngày. PNL tập trung vào lãi/lỗ phát sinh từ biến động giá, không phải từ việc bạn thêm/bớt tài sản vào ví.

Trên website Binance:
- Đăng nhập vào tài khoản Binance trên trình duyệt web.
- Di chuột đến mục [Ví] ở góc trên bên phải, rồi chọn [Spot].
- Bạn sẽ thấy thông tin PNL tổng thể của ví Spot, thường nằm ở phần tổng quan tài sản. Bạn cũng có thể tùy chỉnh khung thời gian để xem PNL trong các khoảng thời gian khác nhau.
- Để xem PNL của từng token cụ thể, bạn có thể bấm vào token đó hoặc tìm trong phần lịch sử giao dịch.
Xem PNL của giao dịch Futures trên Binance
Futures là nơi PNL thay đổi nhanh nhất, nên việc theo dõi là cực kỳ quan trọng.
- PNL chưa thực hiện (Unrealized PNL): Khi bạn có một vị thế Futures đang mở (Long hoặc Short), PNL chưa thực hiện sẽ hiển thị ngay bên cạnh vị thế đó trên màn hình giao dịch hoặc trong phần [Vị thế] của ví Futures. Con số này sẽ có màu xanh nếu bạn đang lời và màu đỏ nếu đang lỗ.
- PNL đã thực hiện (Realized PNL): Để xem PNL thực tế của các giao dịch đã đóng, bạn vào mục [Lệnh] hoặc [Lịch sử giao dịch] trong giao diện Futures. Tại đây, bạn có thể lọc theo “PNL đã thực hiện” để xem chi tiết từng giao dịch.
- Phân tích PNL (PNL Analysis): Đây là công cụ rất hay để xem tổng quan hiệu suất.
- Vào [Ví] -> [Futures].
- Tìm và chọn [Phân tích PNL].
- Bạn có thể xem biểu đồ và số liệu chi tiết về hiệu suất PNL theo các khung thời gian như “Hôm nay”, “7 ngày”, “30 ngày”, “90 ngày” hoặc tùy chỉnh.

Cách xem PNL của ví Margin trên Binance
Đối với giao dịch Margin, các bước cũng tương tự như Spot và Futures:
- Đăng nhập vào tài khoản Binance trên website hoặc ứng dụng.
- Vào mục [Ví] -> [Margin].
- Chọn loại ký quỹ bạn đang sử dụng là [Cross] (chéo) hay [Isolated] (cô lập).
- Thông tin PNL của bạn sẽ hiển thị rõ ràng tại đây, giúp bạn theo dõi lãi lỗ của các vị thế Margin.
Báo cáo PNL trên Binance P2P và vai trò đối với P2P merchant
Binance P2P hiện không cung cấp một số liệu PNL tổng thể trực tiếp như một báo cáo lãi lỗ tích hợp. Tuy nhiên, người dùng P2P vẫn có thể tự theo dõi hiệu suất của mình:
- Cách thức theo dõi: Người dùng cần tự tổng hợp dữ liệu từ “Lịch sử giao dịch P2P” của mình. Bạn có thể xuất “Lịch sử lệnh P2P” hoặc “Lịch sử tiền mặt” để ghi lại giá mua, giá bán, số lượng và các chi phí liên quan. Từ đó, bạn sẽ tự tính toán lãi lỗ từ chênh lệch giá, tương tự như một nhà kinh doanh OTC.
- Vai trò đối với P2P merchant chuyên nghiệp:
- Tối ưu hóa chiến lược định giá: PNL của các giao dịch P2P giúp Merchant đánh giá hiệu quả của spread (chênh lệch giá mua/bán) đã đặt. Nếu PNL thấp hoặc âm liên tục, họ sẽ cần điều chỉnh spread, xem xét chi phí chuyển đổi (phí rút tiền, phí ngân hàng) và tối ưu hóa thời gian giao dịch để khớp lệnh nhanh hơn, giảm rủi ro biến động giá.
- Quản lý rủi ro dòng tiền: PNL giúp Merchant theo dõi hiệu quả quản lý dòng tiền. Ví dụ, nếu liên tục có PNL âm với một loại tiền tệ cụ thể, họ cần xem xét lại chiến lược quản lý rủi ro tỷ giá hối đoái hoặc tìm kiếm đối tác P2P đáng tin cậy hơn để tránh chậm trễ thanh toán. PNL cũng phản ánh mức độ rủi ro khi giữ tài sản chờ khớp lệnh.
PNL calendar
PNL Calendar là một tính năng trực quan, giúp bạn nhìn thấy PNL hàng ngày của mình dưới dạng lịch. Nó cực kỳ hữu ích để bạn nhanh chóng nắm bắt hiệu suất của mình trong một tháng.
- Bạn có thể tìm thấy nó trong phần [Phân tích PNL] của ví Futures hoặc Spot, tùy vào phiên bản ứng dụng của bạn.
- Tính năng này giúp bạn dễ dàng nhận ra những ngày giao dịch tốt hay chưa tốt, từ đó rút ra bài học.

Công thức và cách tính PNL trên Binance Futures và Spot
Hiểu cách xem PNL rồi, giờ thì mình cùng tìm hiểu xem con số đó được tính như thế nào nhé. Đừng lo, không hề phức tạp đâu!
Cách tính PNL của giao dịch Spot
Với giao dịch Spot, PNL rất đơn giản:
Công thức cơ bản: PNL = (Giá bán - Giá mua) * Số lượng tài sản - Tổng phí giao dịch
Ví dụ minh họa (có phí giao dịch): Bạn mua 1 ETH với giá 3.000 USDT. Phí giao dịch 0.1% = 3 USDT. Tổng chi phí thực tế: 3.003 USDT.
Sau đó, bạn bán 1 ETH đó với giá 3.100 USDT. Phí giao dịch 0.1% = 3.1 USDT. Số tiền nhận được thực tế: 3.096,9 USDT.
PNL thực tế = 3.096,9 USDT - 3.003 USDT = 93,9 USDT (Lãi)
Nếu bạn bán 1 ETH đó với giá 2.900 USDT. Phí giao dịch 0.1% = 2.9 USDT. Số tiền nhận được thực tế: 2.897,1 USDT.
PNL thực tế = 2.897,1 USDT - 3.003 USDT = -105,9 USDT (Lỗ)
Binance cũng có cách tính PNL theo ngày cho ví Spot:PNL của ngày hôm nay = Tài sản cuối kỳ (Tại thời điểm tính) - Tài sản đầu kỳ (lúc 07:00 giờ Việt Nam)
Con số này sẽ bao gồm cả lợi nhuận từ việc giá trị tài sản tăng lên mà bạn chưa bán.

Cách tính PNL của giao dịch Futures (Hợp đồng tương lai)
Giao dịch Futures phức tạp hơn một chút vì có thêm đòn bẩy và phí giao dịch.
- Realized PNL (PNL đã thực hiện): Khi bạn đóng một vị thế.
- Với vị thế LONG (mua):
PNL = (Giá đóng - Giá mở) * Kích thước hợp đồng * Số lượng hợp đồng - Tổng phí giao dịch - Với vị thế SHORT (bán):
PNL = (Giá mở - Giá đóng) * Kích thước hợp đồng * Số lượng hợp đồng - Tổng phí giao dịch
- Với vị thế LONG (mua):
- Unrealized PNL (PNL chưa thực hiện): Lãi lỗ hiện tại của vị thế đang mở.
- Với vị thế LONG (mua):
PNL = (Giá thị trường hiện tại - Giá mở) * Kích thước hợp đồng * Số lượng hợp đồng - Với vị thế SHORT (bán):
PNL = (Giá mở - Giá thị trường hiện tại) * Kích thước hợp đồng * Số lượng hợp đồng
- Với vị thế LONG (mua):
Giải thích:
- Kích thước hợp đồng: Giá trị của một đơn vị hợp đồng (ví dụ: 1 BTC tương đương 1 hợp đồng).
- Số lượng hợp đồng: Số lượng hợp đồng bạn đang nắm giữ.
- Đòn bẩy: Đòn bẩy không trực tiếp thay đổi công thức PNL mà nó khuếch đại số vốn bạn có thể giao dịch, từ đó khuếch đại cả lợi nhuận và thua lỗ của bạn.
- Phí giao dịch trong Futures: Binance tính phí Maker (người tạo lệnh) và Taker (người khớp lệnh) khác nhau. PNL được hiển thị trên giao diện Futures của Binance thường đã trừ đi các khoản phí giao dịch phát sinh. Tuy nhiên, việc hiểu rõ cấu trúc phí sẽ giúp bạn đánh giá lợi nhuận sau cùng.
Ví dụ minh họa (Futures Long): Bạn mở vị thế Long 0.1 BTC-USDT Futures, đòn bẩy 20x. Giá mở vị thế: 20.000 USDT. Kích thước hợp đồng: 1. Số lượng hợp đồng: 0.1 BTC. Giả sử tổng phí giao dịch cho cả mở và đóng vị thế là 2 USDT.
- Nếu giá đóng vị thế là 21.000 USDT:
Realized PNL = (21.000 - 20.000) * 1 * 0.1 - 2 = 100 - 2 = 98 USDT - Nếu giá thị trường hiện tại là 19.500 USDT (vị thế vẫn mở):
Unrealized PNL = (19.500 - 20.000) * 1 * 0.1 = -50 USDT(Chưa trừ phí vì vị thế chưa đóng)
Binance còn có một công cụ tính toán PNL Futures rất tiện lợi, giúp bạn ước tính lãi lỗ trước khi đặt lệnh:
Công cụ tính lãi/lỗ của giao dịch hợp đồng tương lai trên Binance
Phân tích và tối ưu hiệu suất giao dịch trên Binance
Bạn thấy đó, PNL không chỉ là con số lãi lỗ cuối cùng. Nó còn là một “huấn luyện viên cá nhân” cực kỳ hiệu quả nếu bạn biết cách lắng nghe và phân tích nó.
PNL như hệ thống cảnh báo sớm và nhận diện mẫu hình giao dịch của bạn
PNL có thể là một hệ thống cảnh báo sớm, giúp bạn nhận diện các rủi ro tiềm ẩn trước khi thua lỗ lớn xảy ra. Việc phân tích PNL không chỉ dừng lại ở việc đánh giá hiệu suất mà còn giúp bạn nhận ra những thay đổi trong điều kiện thị trường hoặc hiệu quả của chiến lược đang áp dụng.
- Đường cong PNL thay đổi đột ngột: Nếu đường cong PNL đang tăng trưởng ổn định bỗng nhiên chững lại, đi ngang hoặc dốc xuống, đó là một dấu hiệu cảnh báo rằng chiến lược hiện tại có thể không còn phù hợp với điều kiện thị trường hoặc có vấn đề trong việc thực thi giao dịch.
- Sụt giảm PNL liên tiếp (Consecutive Losses): Chuỗi thua lỗ liên tiếp, dù nhỏ, nếu không được kiểm soát có thể dẫn đến overtrading (giao dịch quá mức) hoặc revenge trading (giao dịch trả thù) khi bạn cố gắng gỡ gạc. Việc nhận diện sớm chuỗi thua lỗ qua PNL hàng ngày/tuần có thể nhắc nhở bạn tạm dừng và đánh giá lại.
- PNL dương nhưng sụt giảm vốn chủ sở hữu: Điều này có thể xảy ra khi có sự tính toán sai về chi phí giao dịch, phí funding (trong Futures), hoặc quản lý rủi ro chưa hiệu quả. Nếu PNL hiển thị lợi nhuận nhưng tổng số dư tài khoản lại giảm, đó là một dấu hiệu đỏ cần được điều tra ngay lập tức.
- Biến động PNL quá mức: Một PNL có quá nhiều biến động lên xuống mạnh mẽ có thể cho thấy một chiến lược có rủi ro cao hoặc thiếu tính nhất quán. Nó có thể là dấu hiệu của việc sử dụng đòn bẩy quá mức hoặc giao dịch các tài sản có tính biến động cao mà không có quản lý rủi ro chặt chẽ.
- PNL bắt đầu giảm trong các điều kiện thị trường quen thuộc: Nếu bạn thường xuyên có lợi nhuận trong một số điều kiện thị trường nhất định nhưng PNL lại bắt đầu giảm trong những điều kiện đó, điều này có thể chỉ ra rằng chiến lược của bạn đã mất đi lợi thế hoặc thị trường đã thay đổi cấu trúc.
PNL và tâm lý giao dịch
PNL còn phản ánh tâm lý của bạn khi giao dịch nữa đấy.
- Khi PNL tốt: Bạn có xu hướng tự tin thái quá, tăng đòn bẩy một cách không kiểm soát không? Đây là lúc dễ dẫn đến những sai lầm lớn.
- Khi PNL xấu: Bạn có cảm thấy Fomo (sợ bỏ lỡ), Fud (sợ hãi), hoặc cố gắng gỡ gạc bằng cách đặt những lệnh mạo hiểm hơn không? Điều này càng khiến tình hình tệ hơn.
Mini-case study
Anh Minh là một nhà giao dịch Futures có kinh nghiệm trên Binance. Ban đầu, sau một chuỗi thắng liên tiếp, PNL của anh ấy thường tăng vọt, nhưng sau đó lại có xu hướng sụt giảm nhanh chóng. Anh bắt đầu theo dõi PNL hàng ngày và hàng tuần một cách chi tiết hơn.
- Nhận diện vấn đề: Khi phân tích PNL, Anh Minh nhận ra một mô hình: Sau khi đạt được lợi nhuận đáng kể, anh thường cảm thấy “bất khả chiến bại” và bắt đầu tham gia vào các giao dịch có rủi ro cao hơn, với kích thước lệnh lớn hơn và không tuân thủ các quy tắc quản lý rủi ro ban đầu. Đây là dấu hiệu của FOMO (Fear Of Missing Out) sau chuỗi thắng và overconfidence bias (thiên kiến tự tin thái quá). Các giao dịch này thường dẫn đến thua lỗ lớn, làm giảm đáng kể PNL tổng thể.
- Sử dụng PNL làm công cụ điều chỉnh: Anh Minh bắt đầu ghi lại PNL cùng với trạng thái cảm xúc và lý do vào lệnh. Khi PNL có dấu hiệu sụt giảm sau chuỗi thắng, anh ngay lập tức xem xét các giao dịch gần nhất. Anh nhận thấy hầu hết các lệnh thua lỗ lớn đều do anh đã đi chệch khỏi chiến lược đã được kiểm chứng của mình.
- Thay đổi thói quen:
- Giới hạn PNL hàng ngày/tuần: Anh Minh đặt mục tiêu PNL hàng ngày/tuần. Một khi đạt được mục tiêu, anh sẽ ngừng giao dịch hoặc giảm kích thước lệnh đáng kể, bất kể thị trường có vẻ “hấp dẫn” đến đâu. Điều này giúp anh khóa lợi nhuận và tránh các giao dịch bốc đồng.
- Phân tích PNL thua lỗ: Đối với mỗi lệnh thua lỗ, anh không chỉ xem xét số tiền mất mà còn phân tích PNL của lệnh đó để hiểu nguyên nhân.
- Ngừng giao dịch khi PNL giảm đột ngột: Nếu PNL hàng ngày bắt đầu giảm đáng kể, anh Minh sẽ ngay lập tức tạm dừng giao dịch, coi đó là tín hiệu để “ngồi ngoài” và đánh giá lại.
- Kết quả: PNL tổng thể của Anh Minh trở nên ổn định và tăng trưởng bền vững hơn. Anh ấy đã học cách sử dụng PNL không chỉ để đo lường lợi nhuận mà còn là một tấm gương phản chiếu hành vi và tâm lý giao dịch của mình, giúp anh kiểm soát FOMO và tránh các quyết định giao dịch dựa trên cảm xúc.
Đặt mục tiêu PNL và điều chỉnh chiến lược
Hãy coi PNL như một thước đo để bạn đặt mục tiêu: “Mục tiêu PNL hàng tuần của mình là 5%”. Nếu bạn không đạt được, đó là lúc cần xem xét lại chiến lược, giảm rủi ro, hoặc học hỏi thêm. PNL luôn đi đôi với các công cụ quản lý rủi ro như Stop-Loss (dừng lỗ) và Take-Profit (chốt lời) để bảo vệ vốn và chốt lời đúng lúc.
Tối ưu PNL qua quản lý rủi ro
Đòn bẩy cao trong Futures có thể khiến ROI (tỷ suất hoàn vốn) của bạn trông rất ấn tượng, nhưng PNL thực tế (bằng USD) lại không lớn bằng nếu số vốn bạn bỏ ra ít. Quan trọng nhất là quản lý rủi ro.
Bảng so sánh: PNL thực tế (USD) và ROI (%) với các mức đòn bẩy khác nhau
Giả định: Vốn ký quỹ ban đầu: 100 USDT, Biến động giá thuận lợi: +1%
| Mức đòn bẩy (X) | Vốn ký quỹ ban đầu (USDT) | Kích thước vị thế (USDT) | Lợi nhuận từ biến động giá 1% (USDT) | PNL thực tế (USD) | ROI (%) |
|---|---|---|---|---|---|
| 1x | 100 | 100 | 100 * 1% = 1.00 | 1.00 | 1% |
| 5x | 100 | 500 | 500 * 1% = 5.00 | 5.00 | 5% |
| 20x | 100 | 2000 | 2000 * 1% = 20.00 | 20.00 | 20% |
| 50x | 100 | 5000 | 5000 * 1% = 50.00 | 50.00 | 50% |
Giải thích: Bảng này cho thấy, với cùng một số vốn ký quỹ ban đầu và biến động giá, đòn bẩy cao sẽ khuếch đại cả PNL thực tế và ROI. Tuy nhiên, điều này đi kèm với rủi ro thanh lý (liquidation) cao hơn rất nhiều nếu giá biến động ngược chiều. Khi PNL của một vị thế đang âm quá nhiều (ví dụ 20-30%), hãy xem xét cắt lỗ hoặc giảm đòn bẩy để bảo toàn số vốn còn lại.

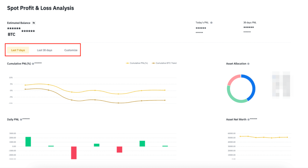
Phân tích PNL chuyên sâu với công cụ của Binance
Công cụ “Phân tích PNL” của Binance (có sẵn cho cả Spot và Futures) cung cấp cái nhìn sâu sắc về hiệu suất giao dịch của bạn.
Hướng dẫn sử dụng công cụ “Phân tích PNL” trên Binance:
- Truy cập: Đăng nhập vào tài khoản Binance > chọn biểu tượng Ví > Tổng quan > tìm mục “Phân tích PNL” hoặc “Phân tích Hiệu suất”. Hoặc bạn có thể truy cập trực tiếp qua giao diện Futures nếu muốn phân tích Futures PNL.
- Chọn khoảng thời gian: Đây là bước quan trọng nhất. Bạn có thể chọn các mốc thời gian có sẵn (7 ngày, 30 ngày, 90 ngày, YTD – từ đầu năm đến nay) hoặc tùy chỉnh khoảng thời gian để tập trung vào một giai đoạn giao dịch cụ thể.
- Bộ lọc:
- Theo loại tài sản: Nếu bạn muốn xem PNL của một loại tiền điện tử cụ thể (ví dụ: chỉ BTC, chỉ ETH).
- Theo loại giao dịch: (Chủ yếu cho Futures) Lọc theo Long/Short, Isolated/Cross Margin.
- Biểu đồ PNL:
- Biểu đồ PNL tích lũy: Biểu đồ này hiển thị PNL của bạn tăng hay giảm theo thời gian, giúp bạn nhận diện xu hướng tổng thể.
- Biểu đồ phân phối PNL: Thường hiển thị tỷ lệ lệnh thắng/thua, kích thước lợi nhuận/thua lỗ trung bình.
Ví dụ thực tế về phân tích biểu đồ PNL để điều chỉnh chiến lược (Giả định cho Futures):
Giả sử bạn là một nhà giao dịch Futures và đang sử dụng công cụ “Phân tích PNL” trong 30 ngày qua:
- Bước 1: Nhận diện “mẫu hình giao dịch” và cặp coin hiệu quả:
- Bạn nhận thấy biểu đồ PNL tích lũy của mình có xu hướng tăng đều trong 15 ngày đầu, nhưng sau đó lại chững lại và giảm nhẹ trong 15 ngày tiếp theo.
- Khi lọc theo cặp coin, bạn thấy rằng PNL của các giao dịch trên cặp BTC/USDT chiếm phần lớn lợi nhuận trong 15 ngày đầu, trong khi các giao dịch trên SOL/USDT trong 15 ngày sau lại cho PNL âm.
- Điều chỉnh chiến lược: Tập trung hơn vào các cơ hội trên BTC/USDT, và xem xét lại chiến lược hoặc giảm khối lượng giao dịch trên SOL/USDT, có thể bạn chưa quen với biến động của SOL.
- Bước 2: Nhận diện khung thời gian giao dịch tốt nhất:
- Bạn kiểm tra biểu đồ “Phân tích PNL theo giờ” (nếu có hoặc có thể tự tính toán dựa trên lịch sử giao dịch) và nhận thấy rằng các giao dịch được thực hiện vào buổi tối (từ 19h – 23h UTC+7) thường có PNL dương cao hơn, trong khi giao dịch vào buổi sáng lại thường thua lỗ.
- Điều chỉnh chiến lược: Cân nhắc điều chỉnh thời gian giao dịch của mình để tập trung vào buổi tối, khi có thể bạn có nhiều thời gian phân tích hơn hoặc thị trường có khối lượng giao dịch phù hợp với chiến lược của bạn.
- Bước 3: Phân tích các chỉ số bổ sung:
- Bạn thấy rằng “Tỷ lệ thắng” của mình là 60%, nhưng “PNL trung bình trên mỗi giao dịch thắng” là +10%, trong khi “PNL trung bình trên mỗi giao dịch thua” là -15%.
- Điều chỉnh chiến lược: Mặc dù tỷ lệ thắng khá tốt, nhưng các lệnh thua đang có mức lỗ lớn hơn đáng kể so với lợi nhuận từ các lệnh thắng. Bạn cần tập trung vào việc quản lý rủi ro tốt hơn, đặt lệnh cắt lỗ (stop-loss) chặt chẽ hơn và không để các lệnh thua lỗ quá lớn. Hoặc tìm cách để các lệnh thắng có lợi nhuận cao hơn (take-profit xa hơn).
Giải mã PNL và cảnh giác với PNL ảo trên Binance Square
Bạn lướt mạng xã hội thấy ai đó khoe PNL khủng, lãi hàng ngàn phần trăm? Cẩn thận nhé, có thể đó là “PNL ảo” đấy!
Hiện tượng PNL ảo và cách thức lừa đảo
Thị trường tiền điện tử thu hút rất nhiều người mới, và cũng có những kẻ lừa đảo lợi dụng điều đó. “PNL ảo” là những con số lợi nhuận được chỉnh sửa hoặc tạo ra bằng ứng dụng giả lập. Mục đích của họ thường là:
- Lôi kéo người mới tham gia các nhóm tín hiệu (signal group) với phí cao.
- Bán các khóa học “làm giàu nhanh chóng”.
- Kêu gọi đầu tư vào các dự án rác (scam project).
- Đánh lừa bạn rằng họ là “chuyên gia” để bạn tin theo.
Cách nhận biết và phòng tránh PNL ảo
Kịch bản giả định về “PNL ảo” và cách phòng tránh
Jack, một nhà đầu tư mới đầy nhiệt huyết với thị trường tiền điện tử. Một ngày nọ, khi lướt các nhóm Telegram và Twitter, Jack bị thu hút bởi một bài đăng khoe PNL Futures “khủng khiếp” của một “thánh trade” tự xưng, với những con số PNL lên đến hàng trăm nghìn phần trăm chỉ trong vài giờ. Hình ảnh chụp màn hình tài khoản Binance với biểu đồ xanh mướt và con số lợi nhuận khổng lồ khiến Jack “lóa mắt” và tin rằng đây là cơ hội làm giàu nhanh chóng. “Thánh trade” này mời Jack tham gia một nhóm tín hiệu VIP và hứa hẹn những cú “pump” tương tự.
Nguy hiểm của “PNL ảo”
Jack không biết rằng những hình ảnh PNL đó có thể đã bị chỉnh sửa bằng phần mềm đồ họa, hoặc đó là PNL từ một tài khoản demo, hoặc chỉ là một phần nhỏ trong rất nhiều giao dịch đã thua lỗ của người đó. Mục đích là để lôi kéo những nhà đầu tư thiếu kinh nghiệm tham gia vào các nhóm tín hiệu lừa đảo, nơi họ sẽ phải trả phí thành viên đắt đỏ hoặc bị thao túng để mua các đồng coin rác (pump-and-dump schemes).
Các “dấu hiệu đỏ” (red flags) cần cảnh giác khi ai đó khoe PNL
- Chỉ khoe lệnh thắng: Một nhà giao dịch chuyên nghiệp luôn có cả lệnh thắng và lệnh thua.
- Thiếu lịch sử giao dịch rõ ràng, hoặc lịch sử ngắn ngủi: PNL cần được chứng minh bằng lịch sử giao dịch đầy đủ, kéo dài qua nhiều điều kiện thị trường.
- Chỉ hiển thị ROI mà không hiển thị PNL thực tế (USD) hoặc vốn ban đầu: ROI cao có thể rất dễ đạt được với số vốn nhỏ và đòn bẩy cao.
- Sử dụng các đồng coin không rõ nguồn gốc/thanh khoản thấp: Dễ dàng “thổi phồng” giá hoặc tạo PNL ảo trên các đồng coin nhỏ.
- Thiếu lệnh dừng lỗ rõ ràng: Một chiến lược chuyên nghiệp luôn bao gồm quản lý rủi ro bằng Stop-Loss.
- Mời chào các “khóa học làm giàu nhanh” hoặc “tín hiệu độc quyền”: Những kẻ khoe PNL ảo thường có động cơ kiếm tiền từ việc bán dịch vụ.
- Hình ảnh chụp màn hình bị cắt xén, chỉnh sửa: Luôn kiểm tra tính toàn vẹn của hình ảnh.
- PNL quá “hoàn hảo”: PNL luôn tăng đều đặn, không có cú giảm nào trong thời gian dài là cực kỳ hiếm.
Cách Jack có thể sử dụng các công cụ xác thực của Binance để kiểm tra và tránh bị lừa
- Sử dụng “Trade Widget” (Tiện ích Giao dịch) hoặc “Trader Profile” (Hồ sơ Nhà giao dịch) của Binance
- Binance đã phát triển các công cụ như “Trade Widget” hoặc thông tin hiển thị trong “Trader Profile” để giúp người dùng chia sẻ hiệu suất giao dịch của họ một cách minh bạch và không thể giả mạo.
- Khi một người dùng chia sẻ PNL thật của mình thông qua Trade Widget của Binance, hình ảnh hoặc liên kết đó sẽ được tạo trực tiếp từ máy chủ Binance và có chứa mã xác thực hoặc đường dẫn trực tiếp đến hồ sơ công khai của người dùng trên Binance.
- Lời khuyên cho Jack: Thay vì tin vào ảnh chụp màn hình PNL “khủng” không có nguồn gốc, Jack nên yêu cầu người đó chia sẻ PNL của họ thông qua liên kết Trade Widget chính thức của Binance hoặc thông qua chức năng “Hồ sơ Nhà giao dịch” (nếu họ đã kích hoạt tính năng này). Nếu người đó không thể hoặc từ chối, đó là một dấu hiệu cảnh báo mạnh mẽ.
- Kiểm tra tính xác thực của tài khoản
- Binance cũng có các chương trình xác minh cho các nhà giao dịch chuyên nghiệp hoặc đối tác (ví dụ: Binance Square Creator Verification). Jack có thể tìm kiếm các dấu hiệu xác minh này trên hồ sơ của người đó trên Binance hoặc các nền tảng liên quan.
- Lời khuyên cho Jack: Luôn cẩn trọng với những tài khoản ẩn danh hoặc mới tạo, không có lịch sử giao dịch rõ ràng hoặc không có các dấu hiệu xác minh từ sàn giao dịch.
- Tư duy phản biện
- Lời khuyên cho Jack: Luôn giữ một cái đầu lạnh. Mức PNL hàng trăm nghìn phần trăm trong thời gian ngắn là cực kỳ hiếm và thường đi kèm với rủi ro khổng lồ. Nếu điều đó quá tốt để tin, thì khả năng cao nó không phải là sự thật.
- Lời khuyên cho Jack: Hãy tìm hiểu về quản lý rủi ro và các nguyên tắc đầu tư cơ bản trước khi tin vào bất kỳ “thánh trade” nào.
Bằng cách sử dụng các công cụ xác thực của Binance và luôn giữ tư duy phản biện, Jack (và các nhà đầu tư khác) có thể tự bảo vệ mình khỏi những kịch bản “PNL ảo” và các hình thức lừa đảo tinh vi trên mạng xã hội.
Chia sẻ PNL thực tế trên Binance Square
Binance đã tạo ra các công cụ để bạn có thể chia sẻ PNL thật của mình một cách minh bạch:
- Trade Widget: Cho phép bạn chia sẻ các lệnh giao dịch đã được xác minh.
- Hồ sơ nhà giao dịch: Cho phép bạn công khai PNL và danh mục đầu tư của mình trên Binance Square để cộng đồng cùng theo dõi.
Điều này không chỉ giúp xây dựng uy tín cho bạn mà còn tạo ra một môi trường học hỏi trung thực hơn.
Các thuật ngữ chuyên môn liên quan đến PNL trên Binance cần biết
Để bạn có cái nhìn đầy đủ hơn về PNL, mình sẽ giải thích nhanh một số thuật ngữ quan trọng thường đi kèm nhé:
| Thuật ngữ | Giải thích |
|---|---|
| ROI (Return on Investment) | Tỷ suất hoàn vốn. Là tỷ lệ lợi nhuận hoặc thua lỗ so với chi phí đầu tư ban đầu, thường được biểu thị bằng phần trăm. |
| Đòn bẩy (Leverage) | Công cụ cho phép bạn giao dịch với số vốn lớn hơn nhiều so với số tiền bạn thực sự có, bằng cách vay tiền từ sàn giao dịch. Nó khuếch đại cả lợi nhuận và thua lỗ. |
| Ký quỹ (Margin) | Số tiền bạn phải đặt cọc để mở và duy trì một vị thế có đòn bẩy. |
| Isolated Margin (Ký quỹ cô lập) | Ký quỹ chỉ giới hạn cho một vị thế cụ thể. Nếu vị thế bị thanh lý, bạn chỉ mất số tiền ký quỹ đã cấp cho vị thế đó. |
| Cross Margin (Ký quỹ chéo) | Toàn bộ số dư trong ví Futures của bạn được dùng làm ký quỹ cho tất cả các vị thế mở. Rủi ro thanh lý cao hơn nhưng cũng có thể giúp duy trì vị thế lâu hơn. |
| Long (Vị thế mua) | Mở một vị thế với kỳ vọng giá tài sản sẽ tăng lên. |
| Short (Vị thế bán) | Mở một vị thế với kỳ vọng giá tài sản sẽ giảm xuống. |
| Stop-Loss (Dừng lỗ) | Một lệnh được đặt để tự động đóng vị thế của bạn khi giá đạt đến một mức nhất định, nhằm hạn chế thua lỗ tối đa. Đây là công cụ quản lý rủi ro cực kỳ quan trọng. |
| Take-Profit (Chốt lời) | Một lệnh được đặt để tự động đóng vị thế của bạn khi giá đạt đến một mức nhất định, nhằm hiện thực hóa lợi nhuận mong muốn. |
| Thanh lý (Liquidation) | Tình huống sàn giao dịch tự động đóng vị thế của bạn (thường là trong giao dịch có đòn bẩy) khi số dư ký quỹ không đủ để duy trì vị thế do giá biến động ngược chiều quá mạnh. Khi bị thanh lý, bạn sẽ mất toàn bộ số tiền ký quỹ cho vị thế đó. |
Kết luận
PNL trên Binance không chỉ là một con số khô khan, mà là la bàn dẫn lối cho mọi quyết định giao dịch của bạn. Bằng cách hiểu rõ PNL là gì, cách xem, tính toán và phân tích nó một cách thông minh, bạn không chỉ nâng cao hiệu suất mà còn tự tin hơn trên hành trình chinh phục thị trường crypto. Hãy bắt đầu ngay hôm nay để biến mỗi giao dịch trên Binance thành một bài học giá trị và tối ưu hóa lợi nhuận của mình!
Bạn đã sẵn sàng theo dõi PNL và tối ưu hóa chiến lược của mình trên Binance? Hãy đăng nhập vào tài khoản Binance của bạn ngay bây giờ và khám phá các công cụ PNL mạnh mẽ!
Tuyên bố miễn trừ trách nhiệm
Căn cứ Nghị quyết số 05/2025/NQ-CP ngày 9/9/2025 của Chính phủ, toàn bộ thông tin trên Emacrypto.com chỉ mang tính chất tham khảo, không phải là khuyến nghị tài chính hay tư vấn đầu tư. Nhà đầu tư cần tự nghiên cứu kỹ và chịu trách nhiệm với quyết định của mình.



